OTA Sıralamalarında Zirveye Giden Yol: Veriyle Dönüşüm Başlıyor!

OTA Sıralamalarında Zirveye Giden Yol: Veriyle Dönüşüm Başlıyor!


OTA Sıralamalarında Zirveye Giden Yol: Veriyle Dönüşüm Başlıyor!

Online Seyahat Acentelerinde (OTA) sadece listelenmek artık yeterli değil; asıl mesele, potansiyel misafirin karşısına çıkan ilk seçenek olabilmekte. HotelAI olarak, otelinizin dijital vitrinini zirveye taşımak için tasarladığımız Sıra Bulucu modülümüzü, yapay zeka destekli rakip izleme özellikleriyle tamamen yeniledik! 

Sıra Bulucu v2.0 ile Rekabette Yeni Bir Dönem

Dijital stratejinizi güçlendirecek ve görünürlüğünüzü maksimize edecek yeniliklerimizle tanışın:

1. Çoklu Platform ve Rakip Analizi

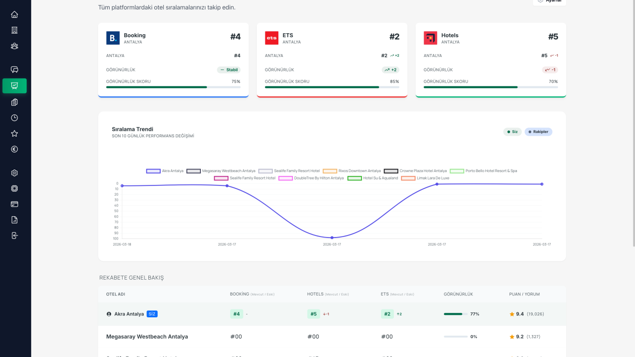
Booking, Hotels.com ve ETS gibi dev platformlarda sadece kendi konumunuzu değil, rakiplerinizin de anlık sıralamalarını tek bir panelden takip edin.

2. Canlı Değişim Grafikleri

Pazardaki hareketliliği kaçırmayın. Rakiplerinizin yükseliş ve düşüş trendlerini anlık verilerle izleyerek proaktif kararlar alın.

3. Mikro Lokasyon ve Bölgesel Analiz

Antalya, Eski Lara veya Muratpaşa gibi spesifik bölgelerde, hedef anahtar kelimelerinizde kaçıncı sıradasınız? Görünürlük puanınızı rakiplerinize göre optimize ederek nokta atışı yapın.

4. Yapay Zeka Destekli Stratejik Öneriler

Sıralamanızı yükseltmek için tahmin yürütmeyi bırakın. HotelAI size; içerik puanı iyileştirme, mobil fiyat avantajları ve özel fırsat tanımlamaları gibi veri odaklı stratejiler sunar.

Neden OTA Sıralamalarında Zirvede Olmalısınız?

İstatistikler net: Misafirlerin büyük çoğunluğu, arama sonuçlarında ilk sayfadaki ilk 5 otelden birine rezervasyon yapıyor. Rakibinizin önüne geçmek için önce onun konumunu ve stratejisini bilmeniz gerekir.

Verinin Gücü: HotelAI Sıra Bulucu v2.0 ile karanlıkta yolunuzu bulmaya çalışmak yerine, verinin ışığında pazar liderliğine yürüyün.


Dijital Görünürlüğünüzü Şansa Bırakmayın!

Verinin gücüyle pazarın hakimi olun. Detaylı bilgi almak ve hemen stratejinizi oluşturmak için bize ulaşın.

🔗 Hemen Başlayın: hotelai.io 

calendar_today
schedule 2 dk okuma
visibility 146 görüntülenme
Sevara ARANCI

Sevara ARANCI

Hotel AI Co-Founder

Hotel AI Ortak Kurucusu | %80 Personel Yükünü Azaltan, 132 Dilde Konuşan Asistan | Turizm Teknolojileri

Sevara ARANCI Erkan ARANCI